Мы подошли к последней теме нашего цикла. Последней по порядку, но отнюдь не по значению и не по сложности. Многие мотоциклисты, даже опытные, склонны считать электрооборудование системой «коварной», обладающей множеством загадок и тайн.
Так ли это на самом деле?
Прежде всего нужно выяснить, что же вообще стоит за словом «электрооборудование». Если попытаться дать определение, то, видимо, можно сказать, что электрооборудование — это совокупность источников тока, его потребителей и вспомогательных устройств. С терминами, входящими в это определение, мы так или иначе будем встречаться, поэтому они, в свою очередь, нуждаются в расшифровке.
Источники тока — это устройства, вырабатывающие электрический ток, преобразующие в электрическую другие виды энергии (механическую, химическую).
Потребителями условимся считать те приборы и механизмы, для работы которых необходима электроэнергия и которые не могут выполнять свои «обязанности», если через них не протекает ток.
И, наконец, вспомогательные устройства — то, что соединяет в одно целое все электрооборудование (провода, переключатели, кнопки и т. п.). Всю эту группу можно было бы тоже отнести к потребителям, потому что при протекании тока контакты и даже провода нагреваются, в них теряется часть энергии, происходит падение напряжения. Но эти потери так малы, что их обычно не учитывают.
Теперь поговорим о каждой группе устройств более подробно.
В качестве источников тока на мотоциклах применяются генераторы (основные источники) и аккумуляторные батареи (вспомогательные). Основные связаны с двигателями и работают лишь тогда, когда вращается коленчатый вал. Вспомогательные удовлетворяют все потребности в электроэнергии на стоянке или при пуске мотора, а также периодически подключаются, когда генератор вырабатывает электроэнергии меньше, чем нужно для питания всех включенных потребителей.
Генераторы делятся на две большие группы: переменного и постоянного тока. На принципе работы тех и других, видимо, останавливаться не стоит — эти вопросы хорошо изложены в школьном курсе физики. Напомним лишь, что генераторы постоянного тока на вращающейся части — роторе — имеют набор контактных пластин (коллектор), а на неподвижной — статоре — токосъем-ные щетки. В генераторах переменного тока ни ротор, ни статор таких контактов не имеют.
Из разных конструкций генераторов переменного тока, пожалуй, следует особо отметить магнето — специальный генератор тока высокого напряжения со встроенным трансформатором. Он применяется исключительно на спортивных мотоциклах и обеспечивает только создание мощной искры. Отличается высокой надежностью в работе.
Широко распространенные на дорожных мотоциклах генераторы переменного тока низкого напряжения с отдельной катушкой зажигания иногда называют магнето с выносной катушкой.
В разное время на мотоциклах устанавливали генераторы разных типов. То одни, то другие получали преимущественное распространение. И это понятно: у каждого свои достоинства и недостатки.
Например, система «генератор постоянного тока — аккумуляторная батарея» хороша тем, что обеспечивает образование искры достаточной мощности в момент пуска и яркий ровный свет фары, не зависящий от оборотов двигателя. Но есть у нее и «болезни»: часто изнашиваются щетки, истирается или замасливается коллектор генератора, за батареей нужен постоянный уход.

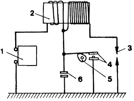
Рис. 1. Генератор переменного тока: 1 — статор (неподвижная часть); 2 — клемма освещения; 3 — клемма зажигания; 4 — клемма прерывателя; 5— контакты прерывателя; 6 — кулачок; 7 — конденсатор: 8 — клемма сигнала торможения; 9 — обмотка статора; 10 — ротор (подвижная часть).
У «переменника» нет щеток, нет коллектора, — то есть нет деталей, подверженных износу. Значит, выше его надежность, долговечность, он не требует ухода в эксплуатации. В то же время развиваемое им напряжение меняется пропорционально оборотам и трудно регулируется, — и потому фара светит неровно. А на стоянке вообще не работают ни лампы, ни звуковой сигнал. Да и искрообразование в начальный момент, при пуске, оставляет желать лучшего.
В противоборстве этих «за» и «против» совершенно естественным образом родился третий вариант, в котором соединяются лучшие качества двух предыдущих. Это — сочетание генератора переменного тока с аккумулятором. Упоминание о нем встречается в солидных мотоциклетных учебниках середины пятидесятых годов. Они с некоторым сожалением отмечали тогда: «На мотоциклах отечественного производства в настоящее время применяются генераторы постоянного тока. Генератор переменного тока с выпрямителем... не вышел еще из стадии опытов».
Сейчас положение таково. Среди самых маленьких, более дешевых двухколесных машин безраздельно господствует генератор переменного тока, работающий в упрощенной схеме электрооборудования, где потребности систем освещения и сигнализации невелики. На легких мотоциклах (125—175 см3) также применяются генераторы переменного тока. Но уже в основном по другой причине: чашу весов в этом случае склоняют простота и надежность.
На средних и тяжелых мотоциклах до самого последнего времени использовались исключительно генераторы постоянного тока. Сейчас эти схемы и здесь сдают позиции. Но на первое место выходят уже иные соображения.

Рис. 2. Аккумуляторная батарея: 1 — корпус; 2 — клемма « + »; 3 — пробка; 4 — клемма «—5 — пластины.
Дело в том, что требования безопасности движения с каждым годом становятся жестче и заставляют все более широко использовать электричество. Появились указатели поворота, стали мощнее звуковые сигналы, лампочки в фонарях нужны более яркие. А значит, требуется и генератор большей мощности. Но усиливать ее увеличением размеров генератора не всегда можно. Если на тяжелых четырехтактных мотоциклах это сулит только компоновочные неудобства и рост веса, то на двухтактных грозит резким сокращением срока службы коленчатого вала, на цапфе которого консольно посажен ротор генератора.
Самый реальный путь — применить в сочетании с аккумулятором генератор переменного тока, который при тех же габаритах способен развивать гораздо большую мощность. Если же учесть, что в силу исторически сложившейся традиции на мотоциклах применяется 6-вольтовое электрооборудование, то открывается еще один путь повышения мощности источника тока: увеличить напряжение вдвое и тем самым перейти на обычный автомобильный стандарт.
Именно так и поступили ижевские конструкторы. Впервые в отечественной практике они применили на мотоцикле «ИЖ—Планета-спорт» (см. «За рулем», 1974, № 1) трехфазный 12-вольтовый генератор со встроенным выпрямителем. Его мощность 100 ватт, он работает в паре с аккумулятором. Это как раз тот компромиссный третий вариант, о котором мы уже говорили. Вслед за ижевцами по этому пути пошли создатели тяжелых мотоциклов: с июля 1974 года все киевские и ирбитские машины оснащаются подобными схемами (см. «За рулем», № 9 и 10, 1974).
Все сказанное было посвящено основным источникам тока. Что касается аккумуляторных батарей, то их мы рассматривать не будем, поскольку нужные сведения есть в учебниках, и сразу перейдем к следующей группе приборов, объединенной общим наименованием «потребители». Сюда входят все лампы, звуковые сигналы, различные реле, катушки зажигания и свечи.

Рис. 3. Принципиальная схема батарейного зажигания: 1 — аккумуляторная батарея; 2 — катушка зажигания; 3 — свеча; 4 — прерыватель; 5— кулачок; 6 — конденсатор.
Наибольший практический интерес представляют реле-регуляторы. Их назначение — поддерживать в сети заданное напряжение, а также обеспечивать автоматическое подключение аккумулятора к генератору, когда напряжение его выше, чем аккумулятора, и отключение, когда напряжение генератора станет меньше, чем батареи. Первую задачу выполняет регулятор напряжения, вторую — реле обратного тока. Как правило, оба прибора помещаются в одном корпусе. Именно этот объединенный блок и именуется реле-регулятором.
Об этом приборе можно с полным правом сказать «мал золотник, да дорог». В самом деле, любая его неисправность делает невозможной эксплуатацию мотоцикла, потому что ведет либо к выходу из строя аккумуляторной батареи, либо к перегоранию ламп, либо к порче генератора.
Чтобы уменьшить вероятность случайного повреждения приборов регулирования, их помещают обычно в герметично закрытую коробку, которую, в свою очередь, укрепляют в наиболее безопасном месте, например под седлом.

Рис. 4. Схема зажигания от магнето: 1 — свеча; 2 — сердечник высо ковольтного трансформатора; 3 -первичная и вторичная обмотки; 4 -магнитный ротор; 5 — кулачок; 6 -прерыватель; 7 — конденсатор.
Но даже в этом случае нет полной гарантии безотказной и долгой работы. Причина одна: прибор не совсем надежен, как любое устройство, имеющее механические контакты. Приходит время, и контакты изнашиваются, выкрашиваются, их подтачивает электрическая эрозия. Нарушается плотность соединения и четкость размыкания, меняются зазоры и, следовательно, электрические характеристики. А регулировка — дело сложное, требующее большого навыка, специальных контрольных приборов. В домашних условиях она обычно невыполнима, и реле-регулятор просто-напросто заменяют новым — благо цена невелика.
А нельзя ли повысить надежность этих устройств, продлить срок их службы? Оказывается, можно, если взять на вооружение опыт автомобильной промышленности, которая уже давно оснащает грузовики ЗИЛ—130 и ГАЗ—53 полупроводниковыми реле-регул яторами. Такие приборы не имеют механических контактов и потому гораздо надежнее. Но они и дороже.
Впервые в отечественной практике бесконтактный реле-регулятор применен на мотоцикле «ИЖ — Планета-спорт».
Однако давно известно: надежность любой системы в конечном счете определяется по самому слабому звену. А таким звеном в электрооборудовании всегда считался прерыватель. И потому инженеры вели постоянный поиск решения, которое позволило бы и тут отказаться от традиционной контактной группы. Предлагались разные варианты схемы. Работы велись и в заводских лабораториях, и мотолюбителями. О многих из них журнал сообщал. Но серийно электронное зажигание впервые применено на мотороллере «Вятка-электрон». Нет никаких сомнений, что ему принадлежит будущее.
Третья группа приборов — вспомогательные устройства — не нуждается в пояснениях. Отметим лишь, что электропроводка всех мотоциклов (как и автомобилей) выполнена по однопроводной схеме. Это значит, что к каждому прибору-потребителю подходит не два провода, а один. Вторым служит весь металлический каркас мотоцикла — «масса», с которой соединены все приборы. В современных схемах электрооборудования с «массой» соединяется отрицательная клемма батареи.
И в заключение — несколько слов о разных системах зажигания. Различают две системы: батарейное зажигание и с генератором переменного тока.
В первом случае искра образуется за счет энергии аккумуляторной батареи. С одной стороны, это хорошо, потому что уже в пусковой период, когда генератор еще не включился в работу, создается мощная искра. С другой—при такой схеме мы целиком попадаем в зависимость .от состояния батареи. Эта система надежна, но требует постоянного профилактического наблюдения.
Во втором же случае такой зависимости нет, мотоцикл всегда готов к действию. Но в момент пуска, когда напряжение генератора мало, искра бывает слабее и пустить двигатель удается лишь при тщательно отрегулированном карбюраторе, точной установке зажигания и ряде других условий. Достоинства такой системы в простоте устройства и в том, что она практически не требует ухода.
Б. ДЕМЧЕНКО, мастер спорта
1974N12P4-5
Советы по ремонту Это один из широко распространенных у нас мотоциклов. Верой и правдой служит он своим владельцам. Но вот наступает момент, когда нужен ремонт. У многих мотолюбителей нет опыта в этом деле, и они обращаются в редакцию за советом. Самые необходимые сведения о ремонте мотоцикла Ковровец-175 можно почерпнуть из помещаемой здесь статьи инженера X. X. Миропольского. Ремонт или замена вышедших из строя механизмов и деталей двигателя требуют его разборки, которую следует производить в стационарных условиях. В некоторых случаях простейший ремонт (далее в статье он специально оговаривается) можно делать и в пути. Но прежде чем подробно остановиться на ремонтных операциях, хотим дать один общий совет: разбирайте только то, что нужно в каждом данном случае. Приступая к разборке, обзаведитесь съемниками. Необходимые приспособления показаны на рис. 1. Все они, кроме первого, изготовляются по месту. Первое, используемое для разъединения половинок картера, извлеч...
Читать далее >>Острота и угол зрения Учитесь видеть НЕ ЛЕТАЙТЕ В ОБЛАКАХ —Я и сам не могу понять, как такое случилось. Подъезжая к перекрестку, посмотрел направо — там никого не было. И вдруг мы столкнулись... —Значит, вы не смотрели направо. —Уверяю вас, смотрел! —Тогда объясните, как можно смотреть и не видеть?! Подобного рода диалоги между водителем и инспектором можно слышать довольно часто. Кто же из них двоих прав? Возможно ли такое, чтобы человек смотрел и не видел? Психологи ответят на такой вопрос утвердительно. Да и каждый из нас, наверное, сможет припомнить, когда человек смотрит и не видит, слушает, но не слышит. Так случается и со школьниками, и с людьми пожилыми. Вообще со всеми, кто бывает слишком занят собственными мыслями. Настолько, что, действительно, ничего не замечает вокруг. Специалисты в таких случаях говорят о «блокировке внимания» или «умственной блокаде». Но если школьник в таком состоянии рискует в...
Читать далее >>Бензин под микроскопомСтал дефицитным бензин — многие автомобилисты задумываются, что бы еще изобрести для его экономии, а то и замены. Выдвигаются идеи, возникают споры. Выясняется, однако, что не все их участники отчетливо представляют себе, что такое нынешний автомобильный бензин. Этой теме мы и решили посвятить нашу сегодняшнюю лекцию, подготовленную по литературным источникам.Бензин, как известно, получают из нефти. Эта природная жидкость в своей основе состоит всего из двух химических элементов — углерода (84—87%) и водорода (12—14%). Но они соединяются между собой в великом множестве сочетаний, образуя вещества, которые мы называем углеводородами. Смесь разнообразных жидких углеводородов — это и есть нефть.Если нагревать нефть при атмосферном давлении, то сначала из нее испаряются самые легкие углеводороды, а по мере повышения температуры — все более и более тяжелые. Конденсируя их по отдельности, получаем разные фракции; те из них, которые вы...
Читать далее >>Образца 1991 года Об этой модели завода имени Дегтярева журнал уже информировал читателей (ЗР, 1990, №8-9). К сожалению, серийный выпуск мотоцикла в 1990 развернуть не удалось. Была изготовлена лишь опытно-промышленная партия. И вот, наконец, в нынешнем году производство этой машины начато. Об отличиях серийного «Восхода-3М-01» от образца, ранее нами представленного, рассказывает начальник мотоциклетного КБ завода Ю. ГРИГОРЬЕВ.Изменений в конструкции машины немало. Прежде всего это новый двигатель от перспективной модели ЗДК-175. Ребра на его цилиндре и головке оформлены в нетрадиционном для нас виде — горизонтальные на обеих деталях со вставками из термостойкой резины, призванные гасить возникающую на определенных режимах вибрацию.Новый облик двигателя, самого заметного узла машины, придал новые черты и мотоциклу в целом. Но помимо этого изменилась и конструкция мотора. Картер теперь с низкой горловиной для установки цилиндра. И перепускные каналы не в горловине...
Читать далее >>Схема ИЖ РП-2С «Просим опубликовать схему реле указателей поворота, применяемую на мотоцикле ИЖ Планета-спорт, поскольку ее нет в инструкции». С таким пожеланием обратились в редакцию мотолюбители В. Верещако из Донецкой области, К. Николаев из Перми и другие. Представляем схему реле ИЖ РП-2С (рис. 1) и для справок — цоколевку транзисторов (рис. 2). Рис. 1. Электрическая схема реле ИЖ РП-2С: резисторы R1 — R7 типа ВС; R8, R9 — типа МЛТ; конденсаторы С1 и С2 типа К50-3; величины напряжений могут отличаться от указанных на схеме на ±20%; R4 — подбирают при регулировании; приборы, обведенные пунктиром, установлены на мотоцикле. Рис. 2. Цоколевка транзисторов: 1 — ГТ403В, 2 — КТ315Б, 3 — П216Б; Б — база; К — коллектор; Э — эмиттер. 1979N03P31
Читать далее >>